Skip to main content

    Getting started with sign-up forms

    Course overview
    Lesson
    1 min read

    Measure the effectiveness of your forms

    Gain insights into the performance of your sign-up forms with Klaviyo's analytics tools. Learn how to identify areas for improvement, and optimize your forms to enhance engagement and submission rates.

    Understand sign-up form analytics in Klaviyo

    Analyzing your sign-up forms helps you understand how effectively they convert visitors into subscribers. Understanding key sign-up form metrics helps you identify what’s working and where to optimize:

    • Views: How many times your form was displayed to site visitors. A higher number of views means your form is being shown to a wide audience.
    • Submit rate: The percentage of visitors who submitted the form out of those who viewed it. A higher submit rate indicates that your form design, offer, and timing are resonating with visitors.
    • Error rate: The percentage of visitors who encountered an error when submitting the form. A high error rate may indicate a technical issue or confusing field setup.

    Analyze 3 key performance reports

    Klaviyo offers several reports that help you evaluate how well your forms are performing. Use the dropdowns below to explore 3 key reports that reveal how your forms capture, convert, and retain subscribers.

    Sign-up form analytics

    To view detailed engagement data for each of your sign-up forms, head to the analytics tab of that form. This tab shows key metrics such as views, submissions, and submit rate, helping you understand how effectively a form converts visitors into subscribers.

    To access this report, click on the 3 dots next to your form name in the Sign-up forms homepage, then select Analytics.

    __wf_reserved_inherit
    Screenshot of the sign-up form analytics tab

    Visit our help center to learn more about sign-up form analytics.

    List growth report

    Track how your subscriber lists grow and change over time with the list growth report. This report shows new subscribers, unsubscribes, and overall net growth, helping you identify trends and understand how different sign-up forms and acquisition sources contribute to your audience growth.

    To access the report, go to Audience > Lists & Segments, select a list, then click on the List Growth tab. From there, you can review growth patterns and analyze changes across different time periods.

    __wf_reserved_inherit
    Screenshot of the list growth report

    Visit our help center to learn more about the list growth report.

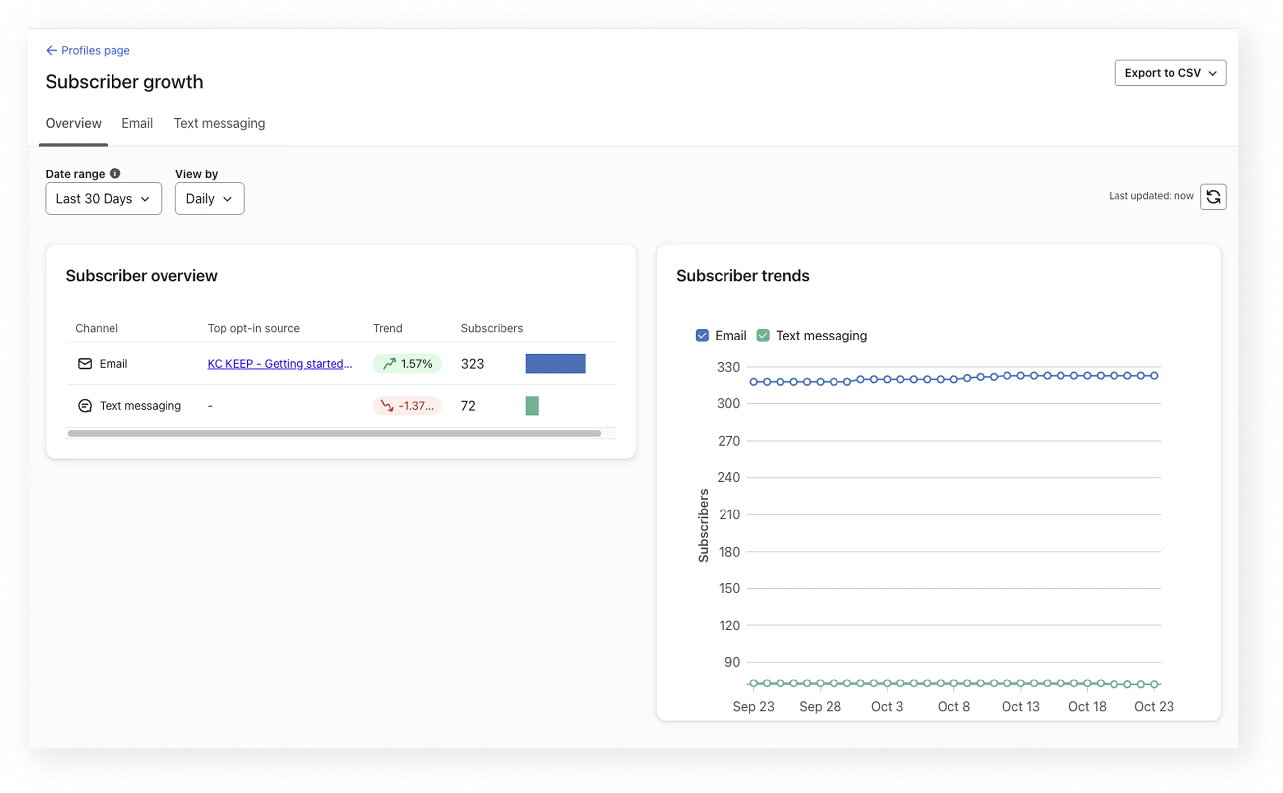
    Subscriber growth report

    Track how you’re gaining and losing subscribers across all marketing channels with the subscriber growth report. Use it to see which forms and channels are driving the most new sign-ups over time.

    To access the report, go to Audience > Profiles, then click View Subscriber Growth at the top of the page. If you’re new to Klaviyo, data will appear once you begin collecting consent from subscribers.

    __wf_reserved_inherit
    Screenshot of the subscriber growth report

    Visit our help center to learn more about the subscriber growth report.

    Use insights gathered to optimize form performance

    When reviewing your form analytics, it’s important to understand what a strong submit rate looks like. While results vary by form type and audience, most successful forms achieve a submit rate between 2.75% and 3%.

    If your submit rate falls below this range, try the following strategies to improve performance:

    Create compelling CTAs

    Foster a sense of exclusivity and urgency when encouraging visitors to sign up. Compelling language in your forms, especially the call-to-action (CTA), can significantly increase submit rates. Update your form copy to align with your brand voice and highlight the value of subscribing, such as exclusive offers or early access to new products.

    Set clear marketing expectations

    Clearly outline what subscribers can expect by signing up. You can include information about what type of messages they’ll receive and how often. To give them even more control, allow them to choose the types of messages they receive from your brand.

    A/B test different form variations

    Understand what resonates best with your audience to make data–driven form updates and maximize conversion rates effectively. Use Klaviyo’s A/B testing feature to experiment with different form versions. Test 1 change at a time to accurately identify the winning variation, such as the language, incentives, or form layout.

    While the test is running or after you’ve completed your A/B test, you can monitor the test in the A/B Test Results Tab. Visit our help center to learn how to review your A/B test results.

    Measure the effectiveness of your forms